發布時間:2022-11-25
閱讀量:51次
組態與PLC的通信連接
1)組態與PLC的通信連接
組態軟件內嵌各種PLC驅動程序,用戶只需按照設備配置向導選擇PLC的類型,組態將自動完成相應驅動程序的啟動,建立與PLC之間的通信。組態對外部設備的管理是通過對邏輯設備名的管理來實現的,在數據詞典中建立若干I/O變量,使之與PLC的數據寄存器之間建立通道,通過這些I/O變量便可以讀或寫PLC的數據寄存器。

2)組態各站點的網絡配置
要實現組態的網絡功能,除了具備網絡硬件設施外,還必須對組態各站點進行網絡配置。首先必須將所有進入網絡的計算機設置成連網運行模式,取一個唯一的節點名,并且將它們的網絡參數設置成一致,如包大小和查詢頻率等。然后是指定服務器和客戶。網絡配置的最終目的可以實現各站點之間的數據共享。

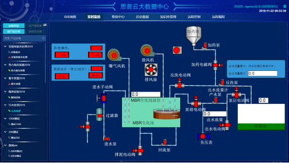
3)主控機監控軟件的模塊
主控機監控軟件一般包含以下模塊:主畫面、報警畫面、維護時間提示畫面、用戶參數設定畫面、歷史曲線畫面和報表畫面等。主畫面中以圖形顯示各空壓機的運行狀況,實時動態顯示各監測參數,并可以對空壓機的運行進行相關控制;報警畫面可以進行報警記錄的詳細查詢;歷史曲線畫面中可以調出各監測參數的歷史記錄,以曲線形式形象地表示出來,可以向前查閱任意時段的歷史記錄;維護時間提示畫面可以提供名各壓縮機維護日記,便于用戶維修和記錄;用戶參數設定畫面根據用戶不同需求自定義各壓縮機參數,達到用戶各種要求;報表畫面可以進行歷史報表和實時報表的查詢、編輯和打印。